User Guide Functional Overview Requirements Architecture System Installation NetEye Additional Components Installation Setup The neteye Command Director NetEye Self Monitoring Tornado Business Service Monitoring IT Operation Analytics - Telemetry Geo Maps NagVis Audit Log Shutdown Manager Reporting ntopng Visual Monitoring with Alyvix Elastic Stack IT Operations (Command Orchestrator) Asset Management Service Level Management Cyber Threat Intelligence - SATAYO NetEye Update & Upgrade Backup and Restore How To NetEye Extension Packs Troubleshooting Security Policy Glossary
module icon IT Operation Analytics - Telemetry
The ITOA Module Configuring User Permissions Telegraf Metrics in NetEye Telegraf Configuration Telegraf on Monitored Hosts Visualizing Dashboards Customizing Grafana
Director NetEye Self Monitoring Tornado Business Service Monitoring IT Operation Analytics - Telemetry Geo Maps NagVis Audit Log Shutdown Manager Reporting Introduction to NetEye Monitoring Business Service Monitoring IT Operation Analytics Visualization Network Visibility Log Management & Security Orchestrated Datacenter Shutdown Application Performance Monitoring User Experience Service Management Service Level Management & Reporting Requirements for a Node Cluster Requirements and Best Practices NetEye Satellite Requirements TCP and UDP Ports Requirements Additional Software Installation Introduction Single Node Cluster NetEye Master Master-Satellite Architecture Underlying Operating System Acquiring NetEye ISO Image Installing ISO Image Single Nodes and Satellites Cluster Nodes Configuration of Tenants Satellite Nodes Only Nodes behind a Proxy Additional NetEye Components Single Node Cluster Node Satellites Nodes only Verify if a module is running correctly Accessing the New Module Cluster Satellite Security Backup and Restore Identity and Access Management External Identity Providers Configure federated LDAP/AD Emergency Reset of Keycloak Configuration Advanced Configuration Roles Single Page Application in NetEye Module Permissions and Single Sign On Within NetEye Importing User Federation Groups inside another Group Importing OIDC IdP Groups inside another Group Resources Tuning Advanced Topics Basic Concepts & Usage Advanced Topics Monitoring Environment Templates Monitored Objects Import Monitored Objects Data Fields Deployment Icinga 2 Agents Configuration Baskets Dashboard Monitoring Status Icinga2 Features VMD Permissions Notifications Jobs API Configuring Icinga Monitoring Retention Policy NetEye Self Monitoring Concepts Collecting Events Add a Filter Node WHERE Conditions Iterating over Event fields Retrieving Payload of an Event Extract Variables Create a Rule Tornado Actions Test your Configuration Export and Import Configuration Example Under the hood Development Retry Strategy Configuration Thread Pool Configuration API Reference Configure a new Business Process Create your first Business Process Node Importing Processes Operators The ITOA Module Configuring User Permissions Telegraf Metrics in NetEye Telegraf Configuration Telegraf on Monitored Hosts Visualizing Dashboards Customizing Grafana The NetEye Geo Map Visualizer Map Viewer Configuring Geo Maps NagVis Audit Log Overview Shutdown Manager user Shutdown Manager GUI Shutdown Commands Advanced Topics Overview User Role Management Cube Use Cases ntopng and NetEye Integration Permissions Retention Advanced Topics Overview User Roles Nodes RDP Client Building Tools Editor: Interface Overview Editor: Script Building Editor: Managing Scripts Designer: Interface Overview Designer: Interface Options Designer: Component Tree Selector: Interface Overview Test Case Management Dashboard Use Cases Overview Architecture Authorization Kibana Elasticsearch Cluster Elasticsearch Configuration Replicas on a Single Node Elasticsearch Performance tuning Overview Enabling El Proxy Sending custom logs to El Proxy Configuration files Commands Elasticsearch Templates and Retentions El Proxy DLQ Blockchain Verification Handling Blockchain Corruptions El Proxy Metrics El Proxy Security El Proxy REST Endpoints Agents Logstash Elastic APM Elastic RUM Elastic XDR Log Manager - Deprecated Overview Authorization in the Command Orchestrator Module Configuring CLI Commands Executing Commands Overview Permissions Installation Single Tenancy Multitenancy Communication through a Satellite Asset collection methods Display asset information in monitoring host page Overview Customers Availability Event Adjustment Outages Resource Advanced Topics Introduction Mitre Attack Coverage Getting Started Settings SATAYO Items Intelligence Requirements Managed Service Request Form FAQ Changelog SATAYO Community Before you start Update Procedure Single Node Upgrade from 4.45 to 4.46 Cluster Upgrade from 4.45 to 4.46 Satellite Upgrade from 4.45 to 4.46 DPO machine Upgrade from 4.45 to 4.46 Create a mirror of the RPM repository Sprint Releases Feature Troubleshooting Backup and Restore Tornado Networking Service Management - Incident Response IT Operation Analytics - Telemetry Identity Provider (IdP) Configuration NetEye Cluster on Microsoft Azure Introduction to NEP Getting Started with NEPs Online Resources Obtaining NEP Insights Available Packages Advanced Topics Upgrade to NetEye 4.31 Setup Configure swappiness Restarting Stopped Services Enable stack traces in web UI How to access standard logs Director does not deploy when services assigned to a host have the same name How to enable/disable debug logging Activate Debug Logging for Tornado Modules/Services do not start Sync Rule fails when trying to recreate Icinga object How to disable InfluxDB query logging Managing an Elasticsearch Cluster with a Full Disk Some logs are not indexed in Elasticsearch Elasticsearch is not functioning properly Reporting: Error when opening a report Debugging Logstash file input filter Bugfix Policy Reporting Vulnerabilities Glossary

IT Operations Analytics is a popular method that allows to gather various types of data from an IT infrastructure and analyse them according to some user-defined metrics, with the primary purposes to recognise patterns and behaviours. The outcome allows IT managers to prevent bottleneck, optimise and plan improvements to the infrastructure.

The ITOA Module

As its name implies, the purpose of NetEye’s ITOA module is the practice of gathering, processing, and analysing the full spectrum of operational data, ranging from raw data to technical details about your IT infrastructure and to guide decisions, understand resource utilization and predict potential issues.

NetEye’s ITOA module provides the tools to quickly develop from operational data to solutions for bottlenecks and improve performance and throughput. To accomplish these purposes, NetEye’s ITOA module allows to collect, aggregate, and compute data from network interfaces, applications, and systems, then analyse them and finally to present them in a visual form, typically dashboards like the one shown in Fig. 139.

The ITOA module is built around the following software:

  • InfluxDB, a time series database, used to store the data gathered

  • Grafana, a web application for analytics and visualisation of data, used to display the data in form of dashboards

  • Telegraf, an agent to collect, process, and write metrics to InfluxDB

  • NATS, a message broker used in distributed systems, which is used to forward data collected from publishers (usually NetEye satellites) to subscribers (the NetEye node that collects data)

  • Icinga2, while interacting with several NetEye components, in this case is considered for its ability to write to InfluxDB performance data (perfdata) and numerical datapoints, gathered from the checks that it executes

Besides the above-mentioned software, actors involved in ITOA are: Users with roles, Data sources, Rows, Panels, and Dashboards.

While there is a large number of actors, their interaction is straightforward and can be envisioned as follows: Icinga and Telegraf pick up data about network traffic, applications, NetEye, and the system, from the system itself (either single node or cluster), its satellites, agents, and send them–directly or using NATS–to InfluxDB. Users with appropriate privileges can build queries using either InfluxQL or Flux to pull data from InfluxDB and create Panels to be arranged within a Dashboard. The final result of this process is a Dashboard similar to the one shown in Fig. 139.

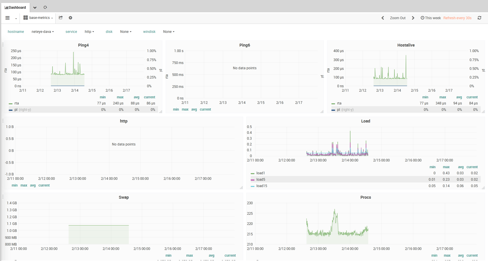
ITOA Performance Data

Fig. 139 An example Performance Data Dashboard

We suggest to use the new Flux language for building queries and evaluate them against InfluxDB. Flux is a functional language alternative to InfluxQL, aimed at data query and analysis, that overcomes a number of InfluxQL limitations and adds various useful functions, like for example, joins, pivot tables, histograms, geo-temporal data among other. This official comparison between InfluxQL and Flux shows the differences between the two approaches.

Users

A User in the ITOA module is associated with a named account. A user belongs to an Organization (the ITOA module currently supports only one Organization), and can be assigned different levels of privileges through roles.

User authentication for ITOA is integrated with general NetEye authentication. However, user permission management is not currently integrated and instead must be done within the ITOA module. When a non-administrative user accesses ITOA the first time, an account will be autogenerated with a default role of Viewer. The permissions found in Configuration / Authentication / Roles will not be applied in ITOA. Instead, the administrator must explicitly set those permissions via ITOA / Configuration / Server Admin, clicking on the user’s Login, and setting the Role for each Organization desired at the bottom of the panel.

Data Sources

Grafana supports many different storage backends for your time series data (Data Source). Each data source has a specific Query Editor that is customized for the features and capabilities that that particular data source exposes.

The following data sources are officially supported:

  • InfluxDB

  • Elasticsearch

  • JSON files

The query language and capabilities of each data source are obviously very different. You can combine data from multiple data sources in a single Dashboard, but each individual Panel is tied to a specific data source that belongs to a particular Organization. Thus you cannot mix data from multiple data sources in a single panel.

Note

Elasticsearch Data Sources are described in the NetEye Log Analytics.

Rows

A Row is a logical divider within a Dashboard, and is used to group Panels together.

Rows are always 12 “units” wide. These units are automatically scaled dependent on the horizontal resolution of your browser. You can control the relative width of Panels within a row by setting their own width. We utilize a unit abstraction to ensure that Grafana will look great on all screens, both small and large.

Rows can be collapsed by clicking on the Row Title. If you save a Dashboard with a row collapsed, it will be saved in that state, and will not pre-load those graphs while the row remains collapsed.

Panels

The Panel is the basic visualization building block in the ITOA module. Each Panel provides a Query Editor (whose form is dependent on the Data Source selected in the panel) that allows you to extract the necessary data underlying the visualization that will be shown on the Panel.

There are a wide variety of styling and formatting options that each Panel exposes to allow you to create a great visual. Panels can be dragged and dropped and rearranged on the Dashboard, and can also be resized.

There are currently five Panel types: Graph, Singlestat, Dashlist, Table, and Text.

Panels like the Graph panel allow you to include as many metrics and series as you want. Other panels like Singlestat require a reduction of a single query into a single number. Dashlist and Text are special panels that do not connect to any Data Source.

Panels can be made more dynamic by utilizing Dashboard Templating variable strings within the panel configuration (including queries to your Data Source configured in the Query Editor). Utilize the Repeating Panel functionality to dynamically create or remove Panels based on the Templating Variables selected.

The time range on panels is by default the range set in the Dashboard time picker, although this can be overridden by utilizing panel-specific time settings.

Panels (or an entire Dashboard) can be easily shared in a variety of ways. For instance, you can send a URL to someone who has a user account on your NetEye system. You can also use the Snapshot feature to encode all the data currently being viewed into a static and interactive JSON document. It’s like emailing a screenshot, but also so much better because it will be interactive!

Dashboards

The Dashboard is where it all comes together. Dashboards can be thought of as of a set of one or more panels organized and arranged into one or more rows.

The time period for all panels in the dashboard can be controlled simultaneously by changing the dashboard time picker in the upper right of the Dashboard. Similarly, dashboards can utilize Templating to make them more dynamic and interactive.

Dashboards can even be tagged, and the dashboard picker provides quick, searchable access to all dashboards in a particular Organization.